本プログラムは、お客様が抱えるクラウドセキュリティの「設定ミス」や「不適切なアクセス管理」といった課題をAIが自動で解決し、運用の大幅な効率化を実現することを目指します。お客様からの貴重なフィードバックをサービス改善に活かし、本格提供に向けた準備を進めてまいります。

1. 背景・目的
近年、企業のクラウド活用が急速に進む一方で、設定ミスや不適切なアクセス管理、脆弱性管理の不備など、クラウド特有のセキュリティリスクが深刻化しています。2024年の日本のセキュリティ事故による平均被害額が6億3000万円に達したとの報告(注1)もあり、これらは企業の喫緊の課題です。従来の「点」のセキュリティ対策では対応しきれない「面」での継続的な保護が求められる中、統合的なCNAPP(注2)への関心が高まっています。
しかし、従来のCNAPPソリューションは、高額な導入費用、複雑なカスタマイズ、そして運用負荷の高さが課題でした。
特に、海外ベンダー製品では、日本独自のセキュリティポリシーへの対応やきめ細やかな日本語サポートが十分とはいえず、企業にとって導入への課題となる側面がありました。
そこで当社は、これらの課題を解決するため、AIを活用した「Egeria-Security (CSPM版)」を開発しました。
まずは最も重要かつ即効性の高いCSPM機能から提供を開始し、高精度なAIと直感的な操作性で、セキュリティ専門家でなくても「手軽に導入でき、誰でも直感的に使える、次世代のクラウドセキュリティ運用」を実現します。
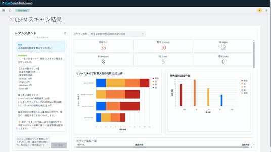
2. サービス「Egeria-Security (CSPM版)」の概要
「Egeria-Security (CSPM版)」は、AIを用いた直感的な操作性で、クラウドセキュリティ運用を劇的に効率化し、低価格にてセキュアな運用を実現します。・AIによるポリシーの自動生成・適用:
業界標準(CIS Benchmarksなど)から独自ポリシーまで幅広く対応。 PDF形式の独自ポリシー文書もAIが自動解析し、カスタマイズされたスキャンポリシーを生成。ポリシー定義の手間を削減し、設定ミスを防ぎます。
・AIが迅速なリスク対応を支援:
検出された違反の深刻度をAIが自動評価し、対応優先順位を提示。AIチャットボットがリスクの原因や修復手順を即座に説明し、専門知識がなくても迅速な意思決定をサポートします。
・直感的なダッシュボードと自動レポート生成:
セキュリティ設定の状況をダッシュボードにて可視化。スキャン結果やコンプライアンス準拠状況から、AIがレポートを自動生成し、監査や報告業務を効率化します。
・日本市場に最適化されたサポート:
クラウドベースのSaaSによるサービス提供で、複雑な導入作業は不要。日本の企業に合わせたきめ細やかな日本語サポートを提供し、運用負担を軽減します。

3. 今後の展開
Egeria-Securityは、まずCSPM機能の提供からスタートし、お客様のクラウドセキュリティの健全化を強力に推進します。今後は、クラウドワークロード保護(CWPP)やIaC(Infrastructure as Code)スキャンといったCNAPPの他機能も順次追加していく予定です。当社は、AI技術を核としたクラウドセキュリティソリューションにより、お客様が直面する複雑なセキュリティ課題を解決し、安全で効率的なDX推進に貢献してまいります。
注1: 出典 IBM Security「データ侵害のコストに関する調査レポート 2024」
注2: CNAPP Cloud Native Application Protection Platformの略で、クラウドセキュリティの機能を統合するという概念
本件に関するお問い合わせ先
株式会社PKUTECH(総合窓口)
電話:03-3526-7778
受付時間:9:00~12:00および13:00~18:00
(土・日・祝日・当社指定の休業日を除く)
担当:大森
メール:team-security@pkutech.co.jp
企業プレスリリース詳細へ
PRTIMESトップへ

